GoAccess是一款开源且具有交互视图界面的实时Web日志分析工具,轻量级配置,帮助用户深入理解网站流量及用户行为。GoAccess日志分析工具支持多种安装方式,如包管理器、源码编译、Github和Docker部署等。下文将由站长百科详细介绍GoAccess安装及部署教程。
一、下载安装GoAccess日志分析工具
1、通过源代码下载并安装GoAccess
2、通过Linux发行版的包管理器安装GoAccess
3、通过Github开发版本安装GoAccess
4、通过Docker镜像容器安装GoAccess
二、配置并使用GoAccess日志分析工具
GoAccess安装完成后需先确认访问日志的格式,然后配置GoAccess以满足自定义需求。
# 常见的log-format格式,更详细自定义日志配置请考参考文档!
# COMBINED | 联合日志格式# VCOMBINED | 支持虚拟主机的联合日志格式# COMMON | 通用日志格式# VCOMMON | 支持虚拟主机的通用日志格式# W3C | W3C 扩展日志格式# SQUID | Native Squid 日志格式# CLOUDFRONT | 亚马逊 CloudFront Web 分布式系统# CLOUDSTORAGE | 谷歌云存储# AWSELB | 亚马逊弹性负载均衡# AWSS3 | 亚马逊简单存储服务 (S3)
# goaccess命令启动
goaccess access.log –log-format=COMBINED
# docker方式启动
docker run –restart=always -d -p 7890:7890 \
-v “/srv/goaccess/data:/srv/data” \
-v “/srv/goaccess/html:/srv/report” \
-v “/var/log/apache2:/srv/logs” \
–name=goaccess allinurl/goaccess
对于常见的web日志格式,GoAccess已经预设好了相应地日志配置,因此我们可以直接开箱即用。
三、使用GoAccess分析Nginx日志
1、GoAccess基本操作
使用GoAccess分析Nginx日志首先需要指定日志文件的路径。通过命令行输入find / -name access.log找到nginx日志文件,常见位置可能为/var/log/nginx/access.log.
然后利用同样的方法可以获取GoAccess配置文件位置,最后再通过命令行输入goaccess -f /var/log/nginx/access.log,GoAccess将读取并分析指定的日志文件。
还可以指定配置文件路径,以使用自定义的日志格式和显示选项。
# nginx日志文件
find / -name access.log# /var/log/nginx/access.log
# goaccess配置文件
find / -name goaccess.conf# /etc/goaccess/goaccess.conf
# 终端查看Nginx日志
goaccess /var/log/nginx/access.log –log-format=COMBINED
2、GoAccess生成报告
GoAccess不仅能够实时显示分析结果,还能将结果保存为HTML格式的报告。通过命令goaccess -f /var/log/nginx/access.log -o /code/log/report.html,可以将分析结果输出到指定的HTML文件中。这样,用户可以通过Web浏览器查看更加美观和易于阅读的报告。
# 静态html报告
goaccess /var/log/nginx/access.log -o /var/www/html/report.html –log-format=COMBINED
# 实时html报告: websocket默认绑定 7890 端口
goaccess /var/log/nginx/access.log -o /var/www/html/report.html –log-format=COMBINED –real-time-html –daemonize
实时html报告需要配置nginx下websocket支持,动态实时获取日志数据 开启 7890 端口,以下示例仅供参考:
# 添加goaccess websocket 服务location /wss {
proxy_redirect off;
proxy_pass http://127.0.0.1:7890;
proxy_http_version 1.1;
proxy_set_header Upgrade $http_upgrade;
proxy_set_header Connection “upgrade”;
proxy_set_header Host $http_host;
}
查看页面设置小圆点是否为绿色,是表示websocket连接成功(title提示Connected to wss://web.example.com/wss:7890)
如果未配置开启WebSocket支持,可以使用Cron任务脚本定时生成静态报告,模拟实时报告的效果!GoAccess分析日志输出默认有十几项内容,按向下的箭头滚动页面查看。
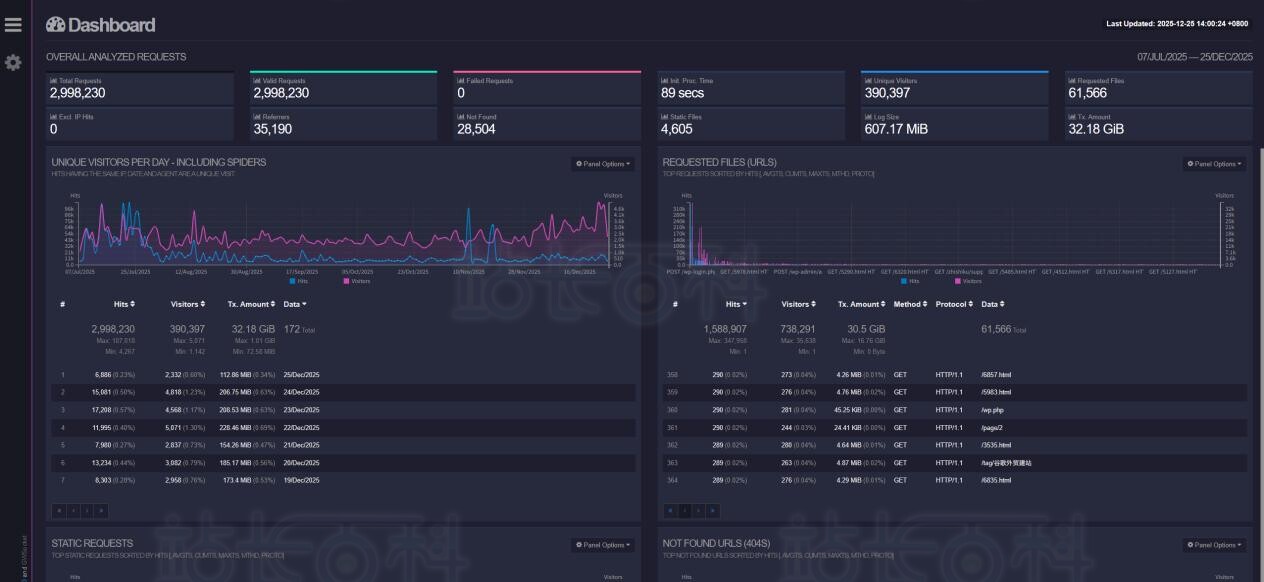
3、独立访客与请求文件
通过GoAccess,可以清晰地看到网站的独立访客数量和请求的文件类型,帮助我们了解用户访问的频率的同时还能揭示用户对特定内容的偏好。如果发现某类图片文件的请求量异常高,可能意味着用户对这些内容特别感兴趣。
4、404错误与文件未找到
404错误是网站运营中常见的问题,它不仅影响用户体验,还可能影响搜索引擎优化。通过GoAccess的分析,我们可以找出导致404错误的文件路径,进而优化网站结构,减少这类错误的发生。
5、操作系统与浏览器
用户使用的操作系统和浏览器也是重要的分析指标。通过这些数据,我们可以了解用户的基本属性,并据此优化网站的兼容性和用户体验。
-
广告合作
-
QQ群号:4114653










